米兰·网站

米兰·网站 行业资讯 政策法规 产业市场 节能技术 能源信息 宏观环境 会议会展 活动图库 资料下载 焦点专题 智囊团 企业库
节能技术  中国节能产业网 >> 节能技术 >> 节能案例 >> 正文
全密闭矿热炉高温烟气干法净化回收利用技术
来源:中国节能产业网 时间:2015-5-21 21:58:34 用手机浏览


一、技术名称:全密闭矿热炉高温烟气干法净化回收利用技术

二、技术所属领域及适用范围:钢铁行业 铬、硅、锰系等铁合金冶炼烟气净化回收与综合利用

三、与该技术相关的能耗及碳排放现状

铬、硅、锰系等铁合金冶炼行业的矿热炉在冶炼过程中会产生大量烟气,温度通常在400oC左右,含有大量热量。按生产75%硅铁矿热炉为例,烟气中的热量约为总输入能量的50%。矿热炉冶炼铬铁时,生产1t铬铁约产生780Nm3的煤气。目前,我国铁合金冶炼行业对冶炼烟气的利用普遍不足,大量的能量被烟气带走,不仅生产污染严重,治理任务艰巨,而且能源利用率低,造成了能源浪费、环保压力大、企业生产成本过高等行业共性问题。冶炼烟气若能有效利用,将具有较大的节能潜力。目前该技术可实现节能量9万tce/a,CO2减排约24万t/a。

四、技术内容

1.技术原理

该技术的关键是高温烟气的除尘净化技术,也是后续烟气发电和铬粉矿煤气烧结(预处理)的基础。主要技术原理是采用全封闭矿热炉冶炼和控制技术,将冶炼所产生的高温烟尘通过FeAl非对称过滤器进行干法净化,并将净化后的烟气输送到煤气柜中储存,用于发电和铬粉矿煤气烧结,起到节能效果。

2.关键技术

(1)新型过滤材料制备技术

针对冶炼烟气干法除尘,首次提出了选择FeAl金属间化合物作为过滤净化滤芯材料的新理论,成功解决了冶金行业550oC以上高温气体过滤技术难题。

(2)自动控制系统应用技术

冶炼工艺采用全封闭式25500kVA大型矿热炉冶炼高碳铬铁,炉体组合把持器系统是国内先进的技术设备,整个生产过程自动化控制,并可实现对整个电炉系统的运行状况进行动态监视与控制。

3)铬铁冶炼高温烟气干法除尘净化技术

除尘效率可达99.99%以上,可满足化工制取甲醇的要求。同时,加装化学分离设备后可达到一氧化碳与甲醇反应制取醋酸的工艺要求。

(4)铬铁冶炼高温烟气综合利用技术

冶炼副产高温烟气除尘净化后,可作为优质燃料综合利用。采用该技术回收的煤气热值高达13.17MJ/Nm3,约为天然气热值的37%,可满足铬铁生产线原矿烧结预处理、焦炭烘干及尾气发电机组燃料需要。

3.工艺流程

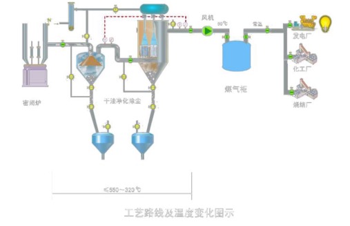
该技术的工艺路线图见图1。

 

图1 全密闭矿热炉铬铁冶炼高温烟气干法净化回收利用技术


冶炼烟气净化系统分为过滤系统、反吹系统、防结露系统、排灰系统和控制系统等五个子系统,其结构示意图见图2。

 

图2 冶炼净化系统示意图

五、主要技术指标

1.25500kVA全封闭式矿热炉冶炼吨铁电耗2870kWh;

2.工作温度:200℃-550℃(最大耐高温度800℃);

3.过滤效率:99.99%;

4.出口粉尘含量:≤10mg/Nm3;

5.烟气除尘净化量:6500Nm3/h台;

6.连续运行1年无需更换滤材。

六、技术鉴定、获奖情况及应用现状

该技术于2013年通过青海省新产品新技术鉴定,2014年通过青海省科技技术成果鉴定,并已获得4项国家专利。2013年,采用该技术的两台25500kVA全封闭式高碳铬铁冶炼矿热炉成功投入运行,不仅通过铁铝金属间化合物非对称膜滤芯对高温冶炼烟气除尘净化回收后进行综合利用,并把铬铁合金冶炼单位电耗控制在2800kWh左右,粉尘回收利用率、水资源重复利用率、烟气收回率均达 到了国家铁合金行业清洁生产一级标准。该技术可广泛应用于硅系、锰系、铬系 等大宗铁合金产品生产及铬、硅、锰系等铁合金冶炼行业。

七、典型应用案例

典型用户:青海际华江源实业有限公司 典型案例1

案例名称:青海际华江源实业有限公司铬铁冶炼及烟气综合利用项目 技术提供单位:青海际华江源实业有限公司

建设规模:年产铬铁10万t。主要技改内容:①全密闭式矿热炉的冶炼和自 动化控制系统的改造;②高温烟气除尘净化过滤系统的主要过滤元件滤芯的选 择;③冶炼高温炉气除尘净化装置及输送系统的改造;④铬铁冶炼烟气净化系统 与煤气系统的改造;⑤高温煤气综合利用技术的研究探索、并完成发电系统、烘 干系统、烧结系统等新建等。主要设备为3000kW发电机组1台及输变电设备、2套高温烟气干法除尘净化回收装置、1套密闭式炉盖。技改投资额7600万元,建设期2年。该项目建成后,年节能量4.3万tce,年碳减排11.4万tCO2。每年可获得经济效益2593万元,投资回收期5.4年(含2年建设期)。

典型案例2 

案例名称:年产15万t富钛料冶炼电炉尾气回收利用项目

技术提供单位:青海际华江源实业有限公司

建设规模:15万t/a富钛料生产线。建设条件:密闭电炉熔炼尾气温度低于550℃。主要技改内容:新增2500Nm³电炉煤气净化回收系统2套,配套高温重力除尘器、净气冷却器、煤气引风机等设备,对原有电炉除尘系统的改造等。节能技改投资额1400万元,建设期9个月。每年可节能1.0万tce,年减排2.7万tCO2。年节能经济效益812万元,投资回收期约1.8年。

八、推广前景及节能减排潜力

目前,我国铬铁产量约380万t,预计未来5年全国铬铁生产可达900万t。若该技术在行业内的推广比例按30%计算,其推广总投入达22.8亿元,可形成年节能能力129万tce,年碳减排能力340万tCO2。


分享到:
米兰·网站相关的文章 iTAG:
没有相关技术
频道推荐
服务中心
微信公众号

CESI
关于本站
版权声明
广告投放
网站帮助
米兰·网站-米兰MiLan(中国)
网站服务
会员服务
最新项目
资金服务
园区招商
展会合作
中国节能产业网是以互联网+节能为核心构建的线上线下相结合的一站式节能服务平台。
©2007-2016 CHINA-ESI.COM
鄂ICP备16002099号
节能QQ群:39847109
顶部微信二维码底部
扫描二维码关注官方公众微信