米兰·网站

米兰·网站 行业资讯 政策法规 产业市场 节能技术 能源信息 宏观环境 会议会展 活动图库 资料下载 焦点专题 智囊团 企业库
节能技术  中国节能产业网 >> 节能技术 >> 节能案例 >> 正文
煤气透平与电动机同轴驱动高炉鼓风机技术(BPRT 技术)
来源:中国节能产业网 时间:2015-5-21 21:45:51 用手机浏览

一、技术名称:煤气透平与电动机同轴驱动高炉鼓风机技术

二、技术所属领域及适用范围:冶金行业余热余压能量回收

三、与该技术相关的能耗及碳排放现状

据统计,2013年上半年我国重点钢铁企业炼铁工序能耗均值为399.96kgce/t,但不同企业之间炼铁工序能耗最高值(474.22 kgce/t)与最低值(325.51 kgce/t)相差悬殊,企业间技术发展不平衡,还有很大的节能潜力。因炼铁工序能耗约占钢铁联合企业总能耗的49.4%,对吨钢综合能耗有较大的影响,因此降耗、减排、节能、环保已经成为国家产业政策的基本原则。目前该技术可实现节能量54万tce/a,CO2减排约143万t/a。

四、技术内容

1.技术原理

高炉鼓风机组是为高炉冶炼提供动力风源的核心机组,高炉煤气能量回收发电机组(TRT)是回收高炉煤气余压、余热的能量回收机组,早期国内外将这两类机组安装在不同厂房,独立配置,自成系统。

煤气透平与电动机同轴驱动高炉鼓风机技术(BPRT)创新性地提出了煤气透平和高炉鼓风机同轴的技术解决方案。由于煤气透平和高炉鼓风机都是旋转机械,用煤气透平直接驱动高炉鼓风机,将两台旋转机械装置组合成一台机组,既能向高炉供风,又能回收煤气余压、余热。BPRT机组兼备两套机组的功能,又使原有的庞大系统简化合并,取消发电机,合并自控、润滑油、动力油系统等,并将回收的能量直接补充到轴系上,避免能量转换的损失,可提高装置效率,减少环境污染和能量浪费,稳定炉顶压力,改善高炉生产条件,降低产品成本。

2.关键技术

(1)煤气透平、鼓风机、电动机串联及同轴的优化设计

在冶金高炉动力系统中,首次将高炉鼓风的主流程与煤气能量回收的辅流程合并为一个流程进行优化控制。技术核心包括:五段长轴系的分析计算、两套机组的联合工况集中控制、电动机与煤气透平驱动切换的专用技术等;

(2)系统合成与功能优化配置取消发电机,取消高压发配电系统,将煤气回收的能量直接作为旋转机械能补充在轴系上,同机同轴驱动鼓风机,避免机械能转电能及电能转机械能的二次效率损失。润滑油站、动力油站均进行合并;一套自控系统可控制二套机组;

(3)将纯电动机拖动高炉鼓风机组模式,改为电动和煤气透平联合驱动的双能源驱动的高炉鼓风机组。由单驱动改为双驱动,提高了机组运行的可靠性;

(4)应用离合器在线啮合与脱开功能增强机组安全裕度。当高炉顺行时,离合器啮合,把透平回收的功率传递给高炉鼓风机;当透平机本身有故障,或炉况不顺、休风、煤气量小时,离合器自动将高炉煤气透平在线脱开,保证高炉正常的安全生产。

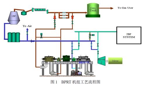
3.工艺流程

机组主要由电动机、齿轮箱、轴流压缩机、变速离合器、煤气能量回收透平及辅助同组成。其中,轴流压缩机由电机通过齿轮箱驱动,为高炉提供风源;当高炉正常运行后,把煤气导入透平膨胀机中膨胀做功,由透平膨胀机和电动机共同驱动高炉鼓风机,从而降低电动机输出功率,实现对高炉煤气能量的直接回收利用,达到节能目的。

高炉鼓风机作为一个独立的系统来设计,可以保证鼓风机不论在什么情况下都可以在包括最大工况内的各种工况下运行,不影响高炉的正常生产。当高炉正常运行后由煤气透平和电动机共同驱动高炉鼓风机,可有效降低电动机的输出功率。同时,对高炉顶压的稳定主要靠煤气透平的静叶调节来实现,控制系统能够发出完整的控制信号,包括转速调节、负荷调节、自动升速、自动停机以及与高炉减压阀组的切换等所有的功能,确保任何情况下高炉顶压的稳定,不影响高炉正常生产。该技术的工艺流程见图1。

五、主要技术指标

1.高炉煤气流量:50万Nm3/h;

2.进口压力:150kPa;

3.煤气透平转速:3000-3600rpm;

4.输出功率:100MW。

六、技术鉴定、获奖情况及应用现状

BPRT技术在2005年通过了陕西省的科技成果鉴定,2009年荣获陕西省科学技术一等奖,拥有3项实用新型发明专利,作为能量回收透平发电装置技术的延伸和升级,填补了国内的技术空白。目前,BPRT机组已有150多个应用案例,适用范围已从450m3高炉发展到2300m3 高炉,正在向系列化、标准化、国产化、大型化的方向发展,具有非常广阔的市场推广前景。

七、典型应用案例

典型用户:霸州新利钢铁有限公司、威远钢铁有限公司等。

典型案例1

案例名称:霸州新利钢铁有限公司项目

技术提供单位:西安陕鼓动力股份有限公司

建设规模:新建1060m3高炉(2座),高炉年产130万吨。主要技改内容:采用BPRT机组,鼓风机为AV63-13,电机功率19000kW/10kV,透平回收功率8400kW。主要设备为高炉鼓风机、变速离合器、透平膨胀机、电动机/汽轮机、大型阀门、润滑油站、动力油站等。技改投资额约3000万元,建设期2年。项目建成后,每年按8000小时运行时间计算,年可回收电能6720 万kWh,年节约27149tce,年减排量67682tCO2/a,节能经济效益3360万元,投资回收期约1年。

典型案例2

案例名称:威远钢铁有限公司项目

技术提供单位:西安陕鼓动力股份有限公司

建设规模:新建1750m3高炉(2座)。主要技改内容:采用BPRT机组,鼓风机为AV71-16,电机功率27000kW/10kV,透平回收功率14200kW。主要设备为高炉鼓风机、变速离合器、透平膨胀机、电动机/汽轮机、大型阀门、润滑油站、动力油站等。技改投资额约4800万元。项目建成后,每年按8000小时运行时间计算,年可回收电能11360万kWh,年节约45894tce,节能经济效益5680万元,投资回收期约1年。

八、推广前景及节能减排潜力

BPRT技术节能效率高,建设投资及人员少,具有显著的经济、环境及社会效益。在国内,随着国家对重大技术装备国产化的支持,BPRT必将以其独特的优势得到广泛应用,而且必将向全面、大型化趋势发展。BPRT技术提高了机组运行的安全可靠性,增强机组的安全可靠度,提高了整机效率,减少效率转换损失,可广泛适用于钢铁、有色金属、化工等各个不同工业领域中。预计未来5年,该技术在行业内的推广潜力可达到50%,预计投资总额18亿元,年节能能力90万tce/a,二氧化碳减排能力288万tCO2/a。


分享到:
米兰·网站相关的文章 iTAG:
没有相关技术
频道推荐
服务中心
微信公众号

CESI
关于本站
版权声明
广告投放
网站帮助
米兰·网站-米兰MiLan(中国)
网站服务
会员服务
最新项目
资金服务
园区招商
展会合作
中国节能产业网是以互联网+节能为核心构建的线上线下相结合的一站式节能服务平台。
©2007-2016 CHINA-ESI.COM
鄂ICP备16002099号
节能QQ群:39847109
顶部微信二维码底部
扫描二维码关注官方公众微信